
SORA GATE
ドローン運航管理クラウドとは?
SORA GATEは、小型無人航空機の申請・記録・安全管理を
まるごと一元化するクラウドサービスです。
法人のお客様・個人のお客様を問わず、 安心・効率的な運航管理 をすぐに始められます。
このようなお悩みはありませんか?
DIPS申請
DIPS操作が難しく、時間がかかったり、有識者に聞いたりと時間がかかる。
煩雑な申請手続き
飛行許可や書類作成に時間がかかり、業務効率が下がっている。
飛行日誌の管理が面倒
紙やExcelでの記録が煩雑で、情報の検索・共有に手間がかかる。
飛行日誌以外も記録が必要
飛行日誌はWebサービスがあるけど、飛行日誌以外にもフライト時の記録や写真を残したい。
安全管理の不安
リスク管理やインシデント対応が属人的で、再発防止が難しい。
業務計画の立案・共有
業務計画をExcel等で作成し、ファイルが纏まらない。作成しても共有がスムーズに行えず、情報の伝達に時間がかかる。
これらの悩みを SORA GATE が解決します

SORA GATEは、登録ユーザ様毎に、専用のテナントを払い出します。
テナント内の情報をチーム全体で一元管理し情報が共有可能となります。
「いつ」「誰が」「何を」記録したかを一目で把握できます。機能
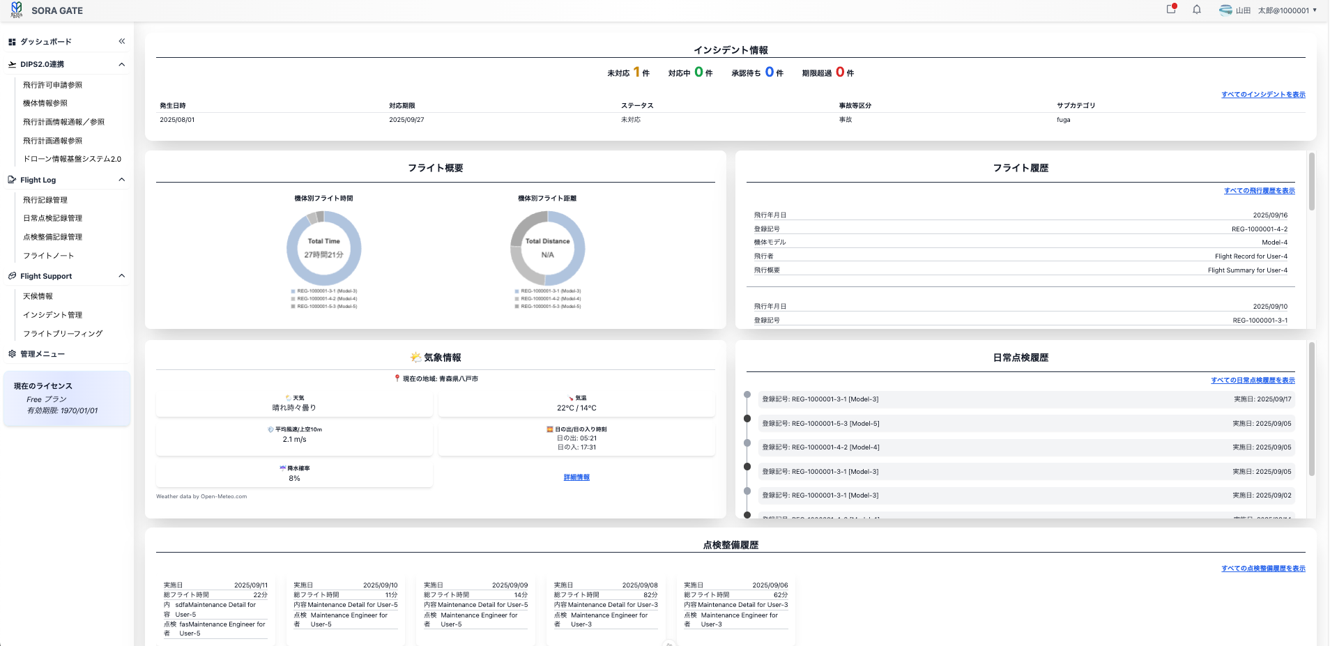
すべての情報を直感的に把握できるダッシュボード
「いつ」「誰が」「何をしたか」といったチームの活動履歴を、ダッシュボードで直感的に確認できます。 また、データの更新を可視化できるため、登録漏れや更新忘れを防ぎます。

ご利用の流れ
01
無料
トライアル
メールアドレスを登録し、30日間の無料トライアルで全ての機能をお試しいただけます。
arrow_drop_down
02
有償
プランへの申込み
管理画面より有償プランへアップグレードできます。
arrow_drop_down
03
ユーザ
情報の登録
管理画面より、お客様情報のの登録を行います。
arrow_drop_down
04
支払い
方法の登録
クレジットカードの登録を行います。
arrow_drop_down
有償プランの利用が開始されます。